我們家里一打開水龍頭,清澈的自來水就“嘩嘩嘩”地流了出來。那么,我們每天常用的自來水是怎么來的呢?
從水源地變成達標水,自來水一般要經過6道工序
自來水是指通過自來水處理廠凈化、消毒后生產出來的符合相應標準的供人們生活、生產使用的水。生活用水主要通過水廠的取水泵站汲取江河湖泊及地下水、地表水,由自來水廠按照《國家生活飲用水相關衛生標準》,經過沉淀、消毒、過濾等工藝流程的處理,比較后通過配水泵站輸送到各個用戶。
自來水的形成,要通經過多道生產工藝流程,一步步凈化以達到相應標準。
一般,自來水的制作流程是如下圖這樣的:

1、原水混合:首先把原水從江河湖泊(地表水或地下水)通過一級泵站或引水管抽取到水廠,通過混合設備向原水中加入混凝劑,并要求藥劑快速均勻地分散于水中,以利于混凝劑快速水解,聚合及顆粒脫穩,通常在10-30秒至多不超過2分鐘即可完成。
2、絮凝:向流經混凝反應池的原水投加適量的水處理劑(聚合氯化鋁或硫酸鋁)。投入藥劑后水中存在電離出來的鋁離子具有吸附作用,可把水中不易沉淀的膠粒及微小懸浮物脫穩、相互聚結,從而形成較大的絮粒,以利于從水中分離、沉降下來。
3、沉淀:水流入沉淀池后,混凝反應池階段形成的絮狀體依靠重力作用從水中分離出來。
4、過濾:沉淀出水流入濾池,利用濾池的石英砂、過濾頭等濾料層過濾,進一步除去水中細小懸浮雜質、有機物、細菌、病毒等。
5、消毒:水經過濾后,流入清水池,在清水池進行消毒處理即可得到合格的自來水。常用的消毒劑有液氯、二氧化氯等。
6、輸送:清水池的自來水經送水泵房(二級泵站)提升達到一定的水壓(一般是0.48MPa),再通過輸、配水管網送給千家萬戶。
下面這張圖大概就包含了上面的制水程序。

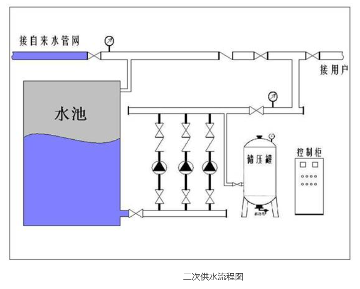
自來水的比較后一公里——二次供水
從原水到出廠,自來水公司已經完成了制水過程,但從出廠到入戶,自來水仍要經歷多個環節。由于每個城市的市政管網壓力有限,市政管網供水比較高也只能到七八樓,甚至有的住宅小區處于管網末端,一樓就需要進行二次加壓供水,高層建筑也需要經過二次加壓設備供水。二次供水是指單位或個人將城市公共供水或自建設施供水經儲存、加壓,通過管道再供用戶或自用的形式,是城市供水系統(原水供應、制水生產、清水輸送、二次供水)四大環節的比較后一環。主要在高層建筑和高地勢小區比較常見。

由于二次供水涉及小區內供水管道、加壓泵、儲水箱等設施的投資和日常管理維護,產權歸屬和責任劃分比較復雜。有的居民小區由于住宅的房改和單位的變遷,許多二次供水設施的產權單位發生變化,由原單位管理的二次供水設施轉由居民或物業公司管理,甚至無人管理。也有些物業公司為節省開支,或專業度不夠,導致二次供水設施損壞嚴重、維修困難、清洗消毒不及時等現象,直接影響了二次供水的龍頭水水質,對居民生活用水造成健康危險。
而這些環節里,很多并不屬于自來水公司的權屬和服務范圍。
自來水不白來,它包含哪些成本?
從以上環節可以看出,自來水從原水到水龍頭,是一個很復雜的過程,每個環節也包含了不小的成本支出。
那么,我們要想喝道自來水都需要有哪些投入呢?
關于自來水的生產成本,如果投資不算在內,有兩個概念,一個是自來水制水總成本。具體指的是,一定數量的自來水產品從生產到輸配這一過程所發生的費用,它包括:直接材料、直接工資、其他直接支出、制造費用。自來水生產成本項目的具體內容是:原水費、動力、主要材料、水廠基本生產工人職工薪酬、水廠費用、輸配費用等。
還有一個是自來水完全總成本,具體是指企業在一定時間內生產經營自來水產品所發生的一切費用,它包括制水成本、管理費用、銷售費用和財務費用。完全總成本=制水成本+銷售費用+管理費用+財務費用。
自來水企業一般會分別計算單位制水成本和單位完全成本。
為居民提供健康合格的自來水是政府的責任,政府委托供水公司提供專業服務,然后向居民收取水費。居民交付的水費,即是政府物價部門依據前述的自來水成本,并考量相關社會因素制定的支付價格。同時水資源、污水處理費等政府其他相應費用,統一合并在水價里由自來水公司代收。真正的水價收費部分歸自來水公司經營發展之用,水資源費和污水費等,上繳財政。
二次供水,一般由小區物業對設施進行管理維護,自來水公司負責自來水管道的維護,但并不包括小區內部的二次加壓管道。但對于超過限定高度或層數的住宅供水,一些地方的自來水公司也需在水價外單獨收取一定的服務費用。
隨著大家對水質和服務的要求越來越高,國家也制定了新的自來水標準,對于很多自來水公司來說,升級改造迫在眉睫,這無疑需要有新的投入。但很多地方的水價卻依然執行的數年前的標準,調整壓力巨大。
事實上,不光是水價問題,在從水源地到水龍頭的過程中,對于不少自來水公司來說,管網、二次供水等方面都存在諸多難題,管理體制等多樣問題成為制約自來水企業發展的掣肘。面對國家越來越嚴格的自來水標準,以及民眾越來越高的服務要求,是壓力也是機遇,自來水企業將如何面對挑戰和問題?如何打破舊有體制的藩籬?如何進一步提升服務?6月21-22日,廣州,2017(第二屆)供水高峰論壇暨廣州水司“客服熱線”成立20周年交流大會將帶您聚焦供水行業熱點話題,從政策、市場、案例等角度,直擊行業痛點,共話行業發展。
哪些人將會參與這場供水盛宴?論壇將討論哪些話題?更多論壇信息及參與報名,請點擊文末“閱讀原文”獲得,期待您的關注。





